Topへ戻る
目次に戻る
省資源設計の放送局型123号

最初に放送局型受信機が制定されたのは昭和13年(1938)1月のことですが、123号受信機は昭和17年3月に正式に制定されました。 当初の計画ではアンテナコイルと高周波コイルが上面に配置され共にアルミのシールドケースがかぶせられていましたが、資材節約の目的で、すぐに設計変更され最終的に実施、発売されたのは、二つのコイルをシャーシの上下に配置してシールドケースを省略した、この形だったようです。 

正面図↓
放送局型123号受信機設計図正面


側面図↓
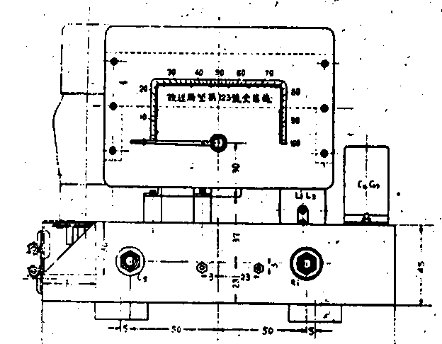
放送局型123号受信機設計図側面


上面図↓

放送局型123号受信機設計図上面

裏面図↓
放送局型123号受信機設計図裏面